Knowi offers two options to create the Dashboard:
Option 1:

Option 2:

After creating the dashboard, you can start adding the widgets to it.
Knowi dashboards include an Asset Search Bar that allows users to quickly find and navigate to assets across their account. The search bar appears above dashboards and provides a fast way to locate dashboards, widgets, datasets, reports, alerts, and data sources, all from one place. Search results are generated using asset metadata and are filtered based on user permissions, with navigation automatically adapting to the user?s highest level of access to direct them to the most relevant page. The search bar is powered by Knowi?s AI for intelligent asset matching.

Search results are filtered based on user permissions so users will only see assets they are authorized to access. Search results are displayed in the following priority order:
The action taken when clicking a search result depends on both the asset type and the user?s highest level of permission.
Dashboards

Widgets

Datasets

Reports

Alerts

Data Sources

Users can change search bar mode from User Settings. Scroll down in the Account Settings tab to Search Bar Mode. Select one of the following options:


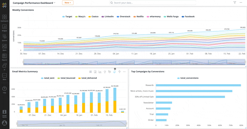
Click on Widgets from the left and a list of already created widgets will appear. Please refer to this documentation to know more about- Widgets & Datasets
To add widgets to the dashboard, you can follow any of the following two methods:
Method 1: Drag and drop the widget to the dashboard

Method 2: Select any widget from the widget list and click on Add to Dashboard.

Resize: Hover your cursor to the right bottom edge of a widget and click & drag to expand or shrink the widget.
Drag: From the top header section of the widget, click and drag to the appropriate position
Common Note: Positioning is automatically saved upon resize or drag.

It is possible to control which filters can be modified/accessed by an end user. This can be achieved by navigating to the dashboard Filter option and selecting the Settings option. Select Configure Manually option.
From there you may select either 'Allow' or 'Forbid' and then select the corresponding filters values from the list.
By default, all fields are set to 'Allow'.

To access Dashboard-specific settings, click the Settings icon on the top-right corner of the interface.
A modal window will appear providing the following options to configure the dashboard settings:

Enter the new Dashboard Name and click Save.

Go to dashboard settings and select the category name into which you would like to categorize your dashboards and sort them. Categorizing the dashboards makes it easy to find the appropriate dashboard you are looking for from several dashboards.

| Option | Description |
|---|---|
| Lock Dashboard | This option locks widget positioning, with resize/drag options disabled. Typically used to avoid accidental positioning modifications |
| Widget filter icons | Toggle widget filters |
| Widget settings | Toggle widget settings |
| Actions | Toggle dashboard settings, filters, and sharing |
| Dashboard Title | Toggle Dashboard title |
| Widget title | Toggle widget titles |
| Borders | Toggle widget borders |
| Enable Resize | Toggle the ability to resize widgets |
| Allow drag | Toggle the ability to drag widgets |
| Fixed Widget Positions | This will position the widget where you exactly place it in to the dashboard, instead of snapping it to fit automatically |
| Pin Dashboard Filters Bar | This will pin dashboard filters bar on top of dashboard and will be visible during scrolling |
| Load Upon Prompt | This will disable the dashboard from loading the widgets until the dashboard filters are configured first. **Note:** Once the filters are set, the dashboard is updated on click. The play button on the dashboard header is disabled once the filters are set. |
| Tabbed Dashboards | When enabled, allows you to group dashboards as tabs. Read more below. |

Tabbed Dashboards allows users to group related dashboards thereby allowing a parent dashboard to be linked to several child dashboards. These dashboards will display as a series of tabs as and when you add them. When you click on the added dashboards, it will take you straight to the dashboard. Also, allows you to navigate between these dashboards.
To enable this feature, check the Tabbed Dashboards option under Dashboard Settings > Display options > Save Changes. Once the setting is enabled, click the + icon to add a dashboard that you have access to. You can also use the search bar to search for a dashboard. To remove a dashboard, click the expand menu on the dashboard, and click Remove.
Note:
The grouping/navigation is visible only on the parent dashboard. For it to be visible on the child dashboards, you would need to enable the Tabbed Dashboards option.
Sharing:
When shared within Knowi: Users will only see the dashboards they have access to. Tabs will only appear for dashboards they are permitted to view.
When shared via Shareable URL: Only dashboards with Shareable URL enabled will be included in the tab group. You must enable Shareable URL individually for each dashboard and click Save.
For Secure Shareable URLs: Only dashboards with Secure Shareable URL enabled will be included in the tab group. You must enable Secure Shareable URL individually for each dashboard and click Save. Any content filters included in the link will apply to all dashboards in the tabbed group.

| Option | Description |
|---|---|
| Enable PDF export | Enables PDF export |
| Enable headers | Disable all headers if not checked |
| Enable PowerPoint export | Enables Powerpoint export |
| Enable Dashboard Filter icon | Enable the dashboard Filter icon |
| Widget InstantSights Icons | Enables widget InstantSights icons |
| Enable Presenter | Enables Presenter |

Spacing between widgets (px). A number between 0 and 200.

Adjust the dashboard background color

Add custom CSS () or JavaScript () tags, which will be applied to the dashboard for a customized look and feel.

Knowi now supports accessibility options for widgets. You can use the following script for your dashboard custom CSS to make your widgets more accessible to people with color blindness. This script will pattern-fill widgets like pie, bar, and gauge and add line markers to lines, area, and spline charts.
<script>
colorBlindCharts = true;
colorBlindMarkers = true;
</script>

You can customize the dashboard header and footer with HTML for a customized look and feel.

Optional descriptions can be configured, which enables a pop-up description at the bottom of the screen when a user accesses that dashboard
The description is shown three seconds after the dashboard loads and fades out after 20 secs (or if upon scroll down).

A dashboard can be shared with multiple groups or users within your organization. Click on the ellipsis from the top-right corner of the interface, select Sharing Options from the dropdown list, and a sidebar will appear providing multiple options to share the dashboard.

Share your dashboard with individuals or groups by giving them view, edit, or admin access.
Auto share enables you to automatically share assets (dashboards, queries, datasources, etc.) you create to groups and can be enabled in your Team/user settings menu.
Use this option if you'd like to share or embed a dashboard for public access without security. To generate a public URL for a dashboard, click on 'Shareable URL' from the Sharing Options under the ellipsis.
Note: This makes the dashboard publicly accessible, without requiring a login. Do not use this option for sensitive data.
In addition, the embed code can also be used to embed the dashboard into your own portal/HTML pages.
You can also apply a custom theme to the shared dashboard by appending ?themeId= to the URL, using either a built-in theme (e.g. ?themeId=light) or a custom theme ID.

To turn off the generated shareable URL, click on the ellipsis from the top-right corner of the interface, select Sharing Options from the dropdown list, and toggle OFF the 'Shareable URL'.

To generate an embeddable share URL for a dashboard, click on 'Secure Shareable URL' from the sharing options under the ellipsis.
Use this option to securely embed dashboards where you can filter the data based on parameters that are encrypted (using your customer key). This ensures that the request is not tampered with.

To deactivate the secure Hash URL generated, click on the share icon from the top-right corner of the interface, select Sharing Options from the dropdown list, and toggle OFF the 'Secure Shareable URL'.

Note: We provide a number of options for embedding, depending on the level of access required. For more information, see Embedding.
Allow certain IP addresses access to view the dashboard.

A dashboard can be cloned by selecting the Settings icon from the dashboard page. Scroll to the bottom to find the blue Clone button. You have two options when cloning:

When the 'Clone' option is selected, a copy of the dashboard is created with the same name, prefixed by 'Copy of...'. All widgets from the original dashboard are included in the new one.
Note that any changes made to a widget on either dashboard will affect the other, as both dashboards reference the same widgets.

When the 'Clone Dashboard and Widgets' option is selected, a duplicate dashboard is created with the same name, prefixed by 'Copy of'. All widgets from the original dashboard are also cloned, with their names followed by '(Copy)'.
Changes made to the cloned widgets will not affect the original widgets, as they are independent of each other.
Step 1: Click on the gear settings icon. Then select the blue up arrow next to "Clone".

Step 2: (Optional) Choose how to rename the cloned widgets.

Prefix Text Box:
This allows users to specify a custom prefix to be added to the names of all cloned widgets. Example: If the prefix is "2025", a widget named "Weekly Conversions" will be cloned as "2025 Weekly Conversions."

Suffix Text Box:
This allows users to specify a custom suffix to be appended to the names of all cloned widgets. Example: If the suffix is "Backup", a widget named "Weekly Conversions" will be cloned as "Weekly Conversions Backup."

Leaving Fields Empty:
If users leave the Prefix and Suffix text boxes empty the duplicate dashboard will retain the default behavior:
Widget names will be cloned with '(Copy)' as the suffix (e.g., "Weekly Conversions (Copy)").

From the top-right ellipsis, click on the Delete button to remove the dashboard. Charts and datasets will not be deleted.

Ops Dashboard is short for Operations Dashboard. Operations Dashboard provides insights on usage and performance using metrics such as login activity, dashboard loads, chart creations, dashboard creations, number of queries, number of errors, etc, to provide insights on usage and performance.
To access the Ops Dashboard, navigate to the More (three dots) menu on the landing page and click Ops Dashboard.

You can see two tabs on the Ops Dashboard landing page: Usage and Performance.
The Usage tab provides insights based on login and other related activities.

The different widgets present here are:

Login Activity: Displays the user login name and date for an account. You can export the data into a CSV format and search the table. In the three-dot menu, you can view the data in a tabular format, refresh the data, and maximize or minimize the table.
Logins By User/Type: Displays the user login sessions by type sorted by month. You can export the data into a CSV format. In the three-dot menu, you can view the data in a tabular format, refresh the data, and maximize or minimize the table.
Dashboard Loads in the last 30 days: Displays the number of times a dashboard was loaded.
Charts and Dashboards: Displays a detailed view of all the widgets under each dashboard. Details like chart name, URL to the dataset, which takes you to the query page, dashboard, and widget share URLs.
Users and Groups: Displays the users and groups in the account. You can export the data into a CSV format and search the table. In the three-dot menu, you can view the data in a tabular format, refresh the data, and maximize or minimize the table.
Dashboard Access: Displays the dashboard access details. The last accessed time stamp and the load time. You can export the data into a CSV format and search the table. In the three-dot menu, you can view the data in a tabular format, refresh the data, and maximize or minimize the table.
Chart Creations/Updates: Displays the chart creation and last updated date. You can export the data into a CSV format and search the table. In the three-dot menu, you can view the data in a tabular format, refresh the data, and maximize or minimize the table.
Unused Datasets: Displays a list of unused datasets. You can export the data into a CSV format and search the table. In the three-dot menu, you can view the data in a tabular format, refresh the data, and maximize or minimize the table.
Dashboard Creations/Updates: Displays the dashboard creation and last updated date. You can export the data into a CSV format and search the table. In the three-dot menu, you can view the data in a tabular format, refresh the data, and maximize or minimize the table.
Query Creations/Updates: Displays the query creation and last updated date. You can export the data into a CSV format and search the table. In the three-dot menu, you can view the data in a tabular format, refresh the data, and maximize or minimize the table.
The Performance tab provides insights based on queries, chart loads, number of errors, and more.

The different widgets present here are:
Queries by Duration/Size - Top 10: Displays queries by duration or size as a simple graph. You can also add filters to the data for better insights.
Query Executions: Displays the query executions for the account. You can also export the data in CSV format.
Chart Loads (Last 3 months): Displays the chart loads over the past three months. Details like load time and number of times loaded are displayed.
Direct Query Executions - Daily: Displays the stats for direct query executions daily. Details like number of times executed, the average duration, average output size, and execution date.
Top 10 Datasets by Size: Displays the top ten datasets sorted by the size of the records.
Datasets by Size: Displays the datasets by size; the list can be sorted by ascending or descending order.
Query Errors: Displays the query error details. You can export the data into a CSV format and search the table. In the three-dot menu, you can view the data in a tabular format, refresh the data, and maximize or minimize the table.
To remove a widget from the dashboard, click on More Settings on the top-right of the widget you want to remove and select "Remove from Dashboard" option from the dropdown list.

To permanently delete a widget, click on the Widgets from the left, hover your cursor on the widget that you want to delete, and click on the widget settings.
A new modal window will appear providing the widget setting options. Click on delete from the top-right corner of the interface and this will delete the widget and the dataset (if the dataset is not linked to other widgets).

The display of time series chart legends and filters can be localized on a per user basis by selecting the Locale option under User Settings. Useful for embedded dashboard and widget modes, this will then render any time series chart selected in the locale specified. Current locales supported are English (en), French (fr) and German (de).
For support for other locales, please contact support@knowi.com

Knowi's report scheduling features allow you to schedule dashboard exports as a PDF and/or CSV attachment and sent to you directly via Email, Webhook, Slack, or Microsoft Teams. You can schedule an email report to have it delivered as a PDF and/or CSV directly to you and your team's inbox daily.
Please refer to Scheduled Reports to learn more.

Click on the ellipsis (...) at the top-right corner of the interface and select Export As PDF from the drop-down menu to export the dashboard as a PDF. Configure all the fields and click Export PDF.

Users can make these settings as per the use case before exporting:
In the page orientation settings, users can choose to set the PDF export to either Landscape, Portrait, or Custom. Under Custom, users can define the custom height and width.

In the margin size, users can define the margin size for the PDF between small, medium, and large.

In the layout settings, users can set the layout of the PDF as Fit to width or Fit to one page. Users can also stack the widgets as a single column by checking the Single column only check box.

Users can define the page numbers, title, date, and time in the headers and footers settings.

Users can choose to Add the appendix and Display in the dashboard by checking the respective checkboxes for data grid with scrolls, for pivots, and for spreadsheets.

Customizable options for widgets with spreadsheets. During PDF export users can choose to either export all, active, or current sheet.

Click on the ellipsis (...) at the top-right corner of the interface and select Export As PowerPoint from the drop-down menu to export the dashboard as a Powerpoint file.

Upon clicking the Export As PowerPoint button, a sidebar from the right will slide out providing you the option to configure multiple fields and define how the exported file should look like:
| Field | Description |
|---|---|
| Font Color | Font color of the Powerpoint |
| Background Color | The background color of the Powerpoint |
| InstantSights | Include Natural Language Generation or not |
| Exclude Grids | Exclude grid-type widgets from the export or not |
| Exclude Cover Page | Exclude the first page of the export containing the cover page or not |
Click Export PowerPoint to download the dashboard as a PowerPoint file into your local system.

The PowerPoint slides will show widgets along with AI-generated insights as shown in the snippet below:

Click on the ellipsis (...) at the top-right corner of the interface and select Export As Excel from the drop-down menu to export the dashboard as an Excel file.

When you select Export as Excel, the dashboard is exported as an Excel file with a separate worksheet for each widget on the dashboard. The data in each worksheet matches the data shown in the Data Transformation tab of the corresponding widget.

Click on the ellipsis (...) at the top-right corner of the interface and select Presenter Mode from the drop-down menu to launch the dashboard in presentation mode.

Upon clicking the Presenter Mode button, a sidebar from the right will slide out providing you the multiple fields to customize and define how the presentation should look like:
| Field | Description |
|---|---|
| Exclude Grids | Exclude grid-type widgets from the export or not |
| InstantSights | Include Natural Language Generation or not |
| Auto Rotate Slides (Secs) | Type in the seconds before the transition. Leave empty if it will be user-driven |
| Loop | Loop through the slides from the beginning once finished |
Click Start Presentation to open the dashboard in presentation mode. The slides will automatically advance, transforming the dashboard into an easy-to-understand, presentation-ready view.

Private Draft Mode is a session-based draft version of Dashboards and Widgets that are private to a user.
Permissions required to enable Private Draft Mode:
To enter draft mode, users should be able to turn the Draft Mode toggle on.
Users without access to Draft Mode can still see the switch but not toggle it on.
To enable the Private Draft Mode, toggle on the draft mode switch. Once enabled, a banner indicating you're in Draft Mode will appear below the header.

You will also see a Draft Mode note on the left side of the Dashboard panel.

Note: The Publish All/Restore All and Publish/Restore buttons are different from each other. More information is in the next section.
There are two types of Publish and Restore buttons. These are enabled when there are edits to Dashboard(s) and Widget(s). The Publish All and Restore All are on the left side of the panel in the Dashboard listing. Publish All will publish all Dashboard and Widget changes in a session. Restore All will restore all Dashboard and Widget changes in a session.

The other Publish and Restore buttons are on the top of the Dashboard. The Publish button only publishes the changes on a Dashboard, and the Restore button restores the changes for a Dashboard.

Furthermore, if there are any Dashboard/Widget changes, Publish and Restore are enabled at that Dashboard/Widget level.

Note:
Publishing a widget in one Dashboard makes the changes public across all Dashboards.
Once a Dashboard/Widget is published, the Publish All and Restore All buttons are disabled.
When an edit is made to a Widget, the Widget border changes to orange. This doesn't apply to Dashboard edits.

Dashboards and Widgets with changes are marked with an incognito symbol, and the Publish All/Restore All button can publish or restore these changes.

Before publishing all the changes, you can review which assets are impacted in the pop-up when you select the Publish All button. Click Confirm to publish the changes for all Dashboards/Widgets.

Differentiating between Dashboard and Widget Actions is important. Below are the actions that count as editing a Dashboard or Widget that would enable the Publish and Restore buttons.
Note:
A new dashboard in Private Draft Mode creates the Dashboard as a public Dashboard. Editing the new Dashboard would convert it into a private Dashboard.
Creating, deleting, and Restoring (via the history option) Dashboards are all public changes.
To view changes and modifications made to a dashboard, click the ellipsis (...) on the top right corner of the dashboard and select History. All the historical changes performed (previous versions) are time-stamped and include the username that executed the change. You can also revert your dashboard to any particular version from the history log.

View the version history for an individual widget to see how it has evolved over time by selecting More Settings then History. Each update is recorded with a timestamp and the user who made the change, making it easy to track edits at the widget level.

You can revert back your widget to any particular version from the widget history.
